sweep 結果を可視化する
less than a minute
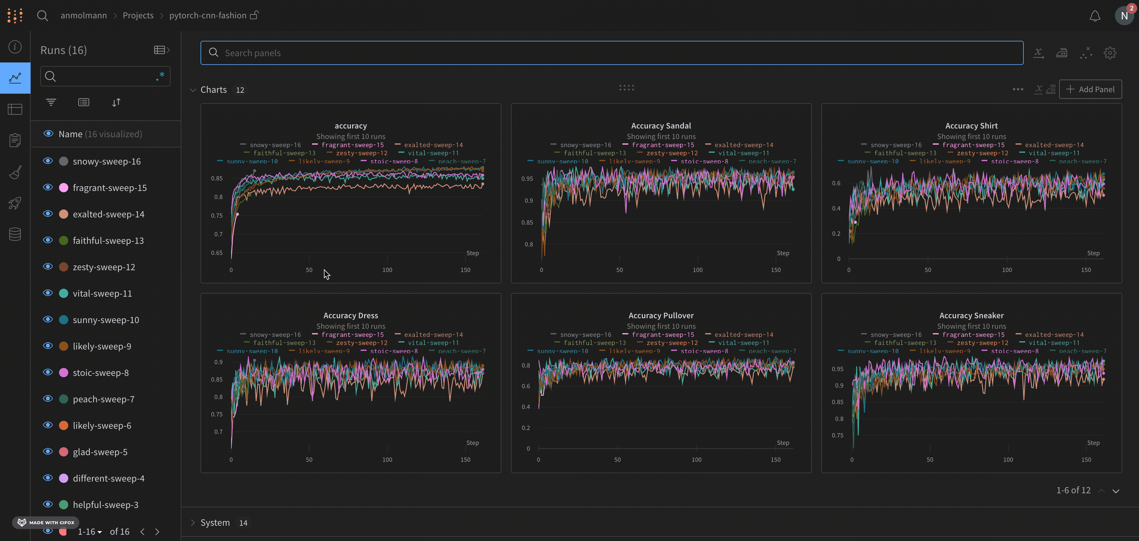
Visualize の結果を W&B Sweeps の W&B App UI で確認しましょう。https://wandb.ai/home にアクセスして、W&B App UI に移動します。W&B Sweep を初期化した際に指定したプロジェクトを選択します。プロジェクトのworkspaceにリダイレクトされます。左側のパネルから Sweep アイコン (ほうきのアイコン)を選択します。 Sweep UI で、リストから Sweep の名前を選択します。
デフォルトでは、W&B は W&B Sweep ジョブを開始すると、パラレル座標プロット、パラメータの重要度プロット、そして散布図を自動的に作成します。
パラレル座標チャートは、多数のハイパーパラメーターとモデルメトリクスの関係を一目で要約します。パラレル座標プロットの詳細については、パラレル座標 を参照してください。
左の散布図は、Sweep の間に生成された W&B Runs を比較します。散布図の詳細については、散布図 を参照してください。
右のパラメータの重要度プロットは、メトリクスの望ましい値と高度に相関するハイパーパラメーターをリストアップします。パラメータの重要度プロットの詳細については、パラメータの重要度 を参照してください。
自動で使用される従属と独立の値(x と y 軸)を変更できます。各パネル内には Edit panel という鉛筆のアイコンがあります。Edit panel を選択します。モデルが表示されます。そのモデル内で、グラフの振る舞いを変更することができます。
すべてのデフォルトの W&B 可視化オプションの詳細については、パネル を参照してください。W&B Sweep の一部ではない W&B Runs からプロットを作成する方法については、Data Visualization docs を参照してください。
フィードバック
このページは役に立ちましたか?
Glad to hear it! If you have more to say, please let us know.
Sorry to hear that. Please tell us how we can improve.